脱硝技术简介
燃烧烟气中去除氮氧化物的过程,防止环境污染的重要性,已作为世界范围的问题而被尖锐地提了出来。世界上比较主流的工艺分为:SCR和SNCR。这两种工艺除了由于SCR使用催化剂导致反应温度比SNCR低外,其他并无太大区别,但如果从建设成本和运行成本两个角度来看,SCR的投入至少是SNCR投入的数倍,甚至10倍不止。
为防止锅炉内煤燃烧后产生过多的NOx污染环境,应对煤进行脱硝处理。分为燃烧前脱硝、燃烧过程脱硝、燃烧后脱硝。
选择性非催化还原脱硝技术(SNCR)工艺流程图
选择性非催化还原脱硝技术(SNCR)工艺流程图
高粉尘布置SCR系统工艺流程图
SCR烟气脱硝工艺流程图
SCR烟气脱硝工艺流程图
SCR烟气脱硝工艺流程图
选择性非催化还原(SNCR)烟气脱硫技术
选择性非催化还原(SNCR)烟气脱硫技术
脱硝工艺流程图
水泥工艺脱硝工艺流程图
臭氧脱硝系统流程图
CFB-FGD工艺流程图
高粉尘布置SCR系统工艺流程图
高粉尘布置SCR系统工艺流程图
高粉尘布置SCR系统工艺流程图
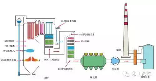
SNCR与SCR联合脱硝工艺流程图
SNCR与SCR联合脱硝工艺流程图
SCR脱硝技术工艺流程图
SCR脱硝技术工艺流程图
烟气脱硝工艺流程图
烟气脱硝工艺流程图
SNCR喷氨脱硝系统工艺
SNCR喷氨脱硝系统工艺
水泥窑SNCR脱硝工艺流程图
免责声明:以上内容转载自北极星大气网,所发内容不代表本平台立场。


